ENA代币暴跌超 80%,算法稳定币或将陷入毁灭性循环?
内容提要:Ethena,一个被寄予厚望的算法稳定币项目,通过吸引重量级机构和KOL支持,实现了快速融资与增长。其创新机制旨在实现Delta中性和高年化收益率,为投资者提供稳定收益。然而,随着市场形势变化,Ethena的币值暴跌,TVL和收入大幅下滑,显示出其高度依赖市场环境的脆弱性。项目通过永续合约机制试图实现风险对冲和复利收益,但实际效果受市场波动影响显著。上半年USDe发行量激增,但近期市场震荡导致资金费率下降,Ethena面临保证金被蚕食的风险。项目代币经济模型更新也未能逆转颓势。
在加密货币的世界里,算法稳定币一直是投资者和开发者心中的白月光,它代表着一种理想状态,即使在最不确定的市场环境中,也能保持稳定的价值。
Ethena在去年和今年先后完成了2050万美元的融资,吸引了包括币安、OKX、Dragonfly等一众重量级机构的关注,VC不仅看好这个领域,更是积极参与其中,共同推动这一创新金融工具的发展。在刚上线时,Ethena的发行机制也保证了公平性,即使是大户,也只能通过线性解锁来逐步获得他们的份额。
Ethena构建了一种衍生品基础设施来实现「Delta 中性」,从而获得稳定收益。此外,它还提供了高达35%的年化收益率,两者结合为投资者提供了强大的存储动力。
在营销方面,Ethena得到了像@CryptoHayes等本轮牛市中最有影响力的一批KOL的支持,以及众多风险投资公司的背书。者带来了巨大的曝光度和信任度。
世事无常,如梦幻泡影

就在Ethena这个坊间号称Luna2.0的算法稳定币项目不可一世、如日中天的时候,危机却悄然降临。
Ethena 第二季空投活动在今天将正式结束,而根据CoinGecko数据,ENA今日跌破 0.22 美元,最低跌至 0.2186 美元,续创历史新低。截止发稿,ENA 报 0.2318 美元,较历史高点 1.52 美元已跌去 84%。
我们不禁感叹,Ethena到底发生了什么?
TVL

根据DeFiLama的数据,Ethena TVL目前为27.3亿美元,已跌破30亿美元大关,相较于七月初的峰值36.12亿美元,减少了近9亿美元。自3月以来,Ethena Labs的收入显著下降。8月份的收入仅为103万美元,与巅峰时期的2626万美元相比,下降了约96%。按照最近30天的收入计算,Ethena Labs的年收入预计仅为1255万美元。
这种趋势不难理解:非稳定币质押者可能会选择在空投前出售以避免价格下跌,而稳定币质押者也可能放弃最后几天的积分收益,转而寻找更高回报的项目。

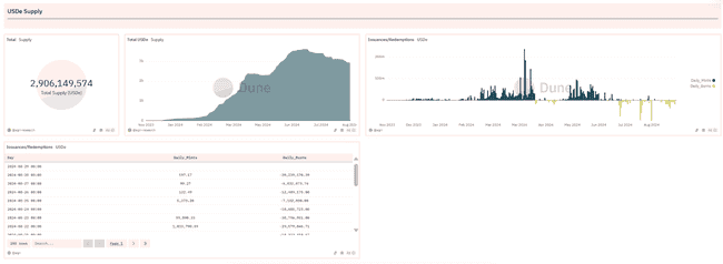
根据Dune Analytics的数据,USDe在最近一个月中经历了多次价值千万美元的销毁事件,这通常表明有大量抵押品被赎回。此外,从sUSDe(USDe 质押凭证代币)的供应情况也可以看出,过去一周内有超过1亿美元的sUSDe完成了质押解除。
据报导,Abraxas Capital Mgmt的三个账户在最近一周内从Ethena赎回了高达9122万美元的USDe,其赎回资金规模在所有赎回账户中位居首位。
协议收益率

根据 Ethena Dashboard 数据显示,其协议收益率和 sUSDe 收益率在三月初达到最高点 113.34%,截止至 08.28 协议收益率已为负值-3.3%,sUSDe 收益率已变动为0。
简述Ethena原理
众所周知,永续合约的核心特点在于,无论是持有多头还是空头,投资者都需要支付资金费率。当市场买入力量超过卖出力量时,资金费率对空头投资者是正值,而对多头投资者则是负值。这一机制有助于确保永续合约的价格与现货市场的价格保持同步。为了保持其头寸,投资者必须提供保证金,这是一种担保物,用于覆盖因资金费率变动而产生的债务。如果资金费率为负,它将逐渐减少投资者的保证金余额,直至达到强制平仓的水平。
此外,保证金还具有复利效应,即持有保证金可以让资产价值增长。如Ethena,持有stETH相当于持有多头头寸。如果投资者同时通过永续合约持有stETH的空头头寸,理论上可以实现风险对冲,即空头头寸的亏损可以通过多头头寸的盈利来抵消。
总结来说,通过购买stETH并将其作为保证金,投资者可以在永续合约中开设相应的空头头寸,以实现理论上的风险对冲,并从中获得stETH的复利收益(约3%),同时承担资金费率变动带来的风险。

可以发现由于 Ethena 的产品机制,平台收益率与行情呈非常明显的正相关,牛市下的质押收益与空头资金费率会为其带来可观的收入,反之行情冷淡或者市场走熊时就会相对弱势。
根据Coinglass数据,市场自从5月份进入震荡期以来,资金费率便逐步降低,在很多时候甚至转为负值,这意味着Ethena的保证金(抵押物)将开始被蚕食甚至被清算,到时候就只会剩下一个没有任何支撑的资产。
总结
在上半年里,USDe凭借其空投的预期效应以及通过现货和期货套利策略所提供的高收益,其发行量迅猛增长。USDe的铸造总额一度达到了36亿美元的高峰,不仅在去中心化稳定币的赛道上超越了FRAX、crvUSD、GHO等由行业领头羊支持的项目,而且似乎还有继续扩张并挑战DAI在市场中的领先地位的潜力。
Ethena在最近更新的代币经济模型中提到,自6月17日起,所有通过空投获得ENA的用户必须至少锁定50%的代币,否则他们将失去未分配的部分。这一措施旨在减轻空投可能带来的市场抛售压力,以避免ENA代币价值的大幅下跌,然而目前来看这种螺旋下跌的趋势似乎不可阻挡。
前车之鉴,后车之师
两年前,Luna的死亡螺旋仍然历历在目。算法稳定币的脱锚风险以及再抵押过程中的潜在风险,都让人不得不深思。算法稳定币是否能够存在一个完美的模型?这个问题,或许就像区块链领域的不可能三角一样令人深思而又着迷。
- 相关话题
-
- 以太币代币ENA暴跌30%,预测乐观转悲观
- SHIB币界巨变:7700亿枚SHIB销毁,SHI稳定币入驻Shibarium,Marvin代币蓄势待发
- 特朗普持有币种ENA暴跌30%,投资需谨慎,分批入场策略解析
- ENA:飞轮逻辑显现,稳定币质押量突破50亿大关
- Sharpei代币暴跌警示:币圈套路深,投资需谨慎
- 三类山寨币暴跌超70%,市场关注AI、元宇宙及游戏框架新热点
- 热门代币暴跌66%:PEPE等币种为何引发冷清买盘?
- ME代币暴跌揭秘:盘前交易抛压重,技术指标显弱势
- OpenAI新品发布在即,AI赛道代币领涨市场
- HYPE代币暴跌30%:24小时再跌10% 现价24.65美元
- ENA一月暴涨186%:稳定币赛道新星,牛市起飞条件已备齐
- MANTA、PIXEL、ENA代币解锁在即,市场风险与影响分析
- 相关资讯
-

Bittensor 项目因安全事件暂停链上交易,TAO 代币暴跌超 10%

印度交易所WazirX遭黑客攻击,损失2.3亿美元,多种代币暴跌超10%!

比特币、以太坊ETF受热捧,中国大陆机构关注度高涨;以太坊生态博弈在即,Ethena稳定币前景可期——Robert李区块链日记2110

特朗普主题MEME币DJT风波:发行人自曝黑历史,代币暴跌六成

CME拟推比特币现货交易 Coinbase闻讯暴跌超9%,恐临强大竞争压力?

比特币创新高后暴跌超14%!近9亿美元多头遭清算,老矿工抛售引发市场恐慌?

加密对公业务三板斧:稳定币、DePin、资产代币化,非投机需求崭露头角

五分钟速览:稳定币USDe与Ethena简介

比特币ETF:IBIT领跑GBTC,星展银行巨量以太坊引关注,V神揭秘EVM设计缺陷,Thruster X Ethena稳定币空投优势尽显 #okx

Lyra、Mitosis、Etherfi与Ethena空投更新,Kroma空投代币经济学最新进展
- 猜你喜欢
-

Lollipop携手Mantis战略合作,共促Solana生态繁荣

SUN.io 引领迷因新时代:TRON 生态的 Meme 革命

DePIN 领域的三大潜力山寨币,不容错过!

TON冲破7.8美元创新高,跃居第九大代币,市值紧逼DOGE狗狗币

Curve 创始人 1.41 亿美元 CRV 被清算:预谋已久的抛售套现始末复盘

快速上手 Sui 生态,阿晨教你如何参与 Sui 上的 Meme 币,并轻松发币!#okx #btc

妖币暴涨现象与市场动态分析

特朗普概念股狂飙!KAS生态再推千万美元项目,财富密码为你揭秘

Solana能否超越以太坊?解析SOL生态的强劲崛起

SHIB暴跌背后:为何仍受投资者追捧?

